-
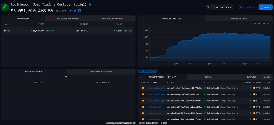
En poco más de 3 meses la dirección acumuló más de 118.000 BTC.
-
La plataforma de rastreo de direcciones Arkham etiquetó la dirección.
Desde el pasado 8 de mayo, una dirección de Bitcoin comenzó a acumular saldo hasta alcanzar la cifra de 118.300 BTC, al momento de redactar esta nota. En la actualidad, esta ballena de Bitcoin se posiciona como la tercera dirección con más BTC.
De acuerdo con datos proporcionados por Arkham Intelligence, una plataforma de rastreo de fondos de Bitcoin, la dirección bc1q…59v2 pertenece a Robinhood Markets Inc., una empresa financiera que desde 2018 ofrece servicios para la compra y venta de criptomonedas.
Se trata específicamente de una entidad que lleva la etiqueta “Robinhood: Jum Trading Custody”, y hasta ahora acumula el equivalente en bitcoin a USD 3.080 millones. Una de las transferencias más llamativa provino del exchange Gemini, como señaló el día de ayer el reportero Colin Wu en la plataforma X.

Desde que se divulgó la información, algunas personas especularon que se podría tratar de un exchange de criptomonedas consolidando sus fondos. Otros se aventuraron a señalar a BlackRock, una empresa que gestiona inversiones, como la posible propietaria de la hasta entonces misteriosa dirección, debido a que en junio introdujeron una solicitud para administrar un ETF basado en bitcoin, como reportó CriptoNoticias. Según este argumento, BlackRock necesitaría adquirir fondos en BTC para respaldar su ETF, aunque esto no es cierto.
En cualquier caso, el equipo de Robinhood no ha dado información relacionada con la dirección en cuestión, que se posiciona entre las principales con más fondos, justo detrás de Binance Cold Wallet (248.597 BTC) y Bitfinex Cold Wallet (178.010 BTC), según BitInfoCharts.

Las finanzas de Robinhood
En el más reciente reporte financiero de la empresa tampoco queda reflejado el movimiento de fondos en bitcoin. Sin embargo, sí revela que durante el último trimestre la empresa experimentó una caída de 18% de sus ingresos en el comercio de criptomonedas, en relación con el trimestre anterior. En concreto, Robinhood obtuvo beneficios de USD 31 millones.
De hecho, el volumen de trading de criptomonedas de Robinhood disminuyó 68%, hasta alcanzar la cifra de USD 2.100 millones en mayo de 2023.
Este descenso puede estar relacionado con una disminución en el número de usuarios mensuales de la empresa, que cayó a 10.8 millones, 1 millón menos que el mes pasado, y 3,2 millones menos en el periodo de un año.
En junio de este año, Robinhood deslistó 3 criptomonedas de su plataforma, luego de que la Comisión de Bolsa y Valores de EE.UU. (SEC) interpusiera una demandas contra Binance y Coinbase, como informó CriptoNoticias. Este hecho puedo haber contribuido con la reducción de los ingresos y números de usuarios en los últimos dos meses.

